来源:泵阀之家
杭起智能起重机












































免责声明
- •
- 本文为杭起智能起重机原创作品,作者: 杭起智能起重机。欢迎转载,转载请注明原文出处:http://www.jixie19.com/news/show-30223.html 。本文仅代表作者个人观点,本站未对其内容进行核实,请读者仅做参考,如若文中涉及有违公德、触犯法律的内容,一经发现,立即删除,作者需自行承担相应责任。涉及到版权或其他问题,请及时联系我们。
更多>同类资讯
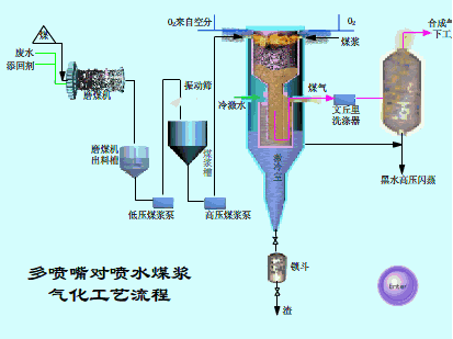
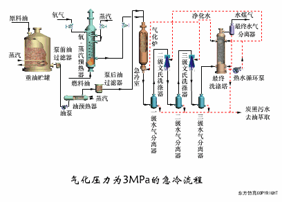
78个煤化工工艺动画动态图(值得收藏)
来源:泵阀之家